Scout is by far the most revolutionary tool within the sneaker reselling market that allows every reseller to manage their entire operation in the matter of a few clicks. Ranging from automatic importing to bulk listing across marketplaces, Scout will make the experience of reselling a lot easier compared to the traditional methods. The idea of automation is truly taken to another level when using Scout for all elements of the reselling scene.
Scout Video Overview
When it comes to features, Scout is filled with tons of unique features that makes it completely unique in the automation management market (even with the market being very small at the moment). Ranging from managing your bot inventory to bulk listing dozens of items across multiple marketplaces within seconds, you will not be disappointed when using Scout.
Scout Inventory Window
Scout Inventory
With this feature of Scout, you can manage your entire inventory ranging from shoes to clothes as well as other items that you may have in your inventory. To begin with, your inventory items will be segregated into multiple sections such as the sizing, name, status, profit, purchase total, listing amount and much more. Once you have your items added into your inventory, you can filter your viewage of your inventory at the top of the page or you can also just view your inventory raw. When adding something to your inventory, you enter the name, style ID, brand, sizing, purchase amount and much more to truly deliver you detailed statistics that will give you a bigger understanding of how your reselling career is going. Finally, one of the biggest innovations that will truly save you tons of time, the ability to list items with your integrated marketplace accounts can be done on this page with the inventory you’ve entered in.
Scout Market Prices Window
Scout Market Prices Window
This feature adds to the idea of creating a more efficient experience for the user, on this page you can view the market of recent releases. Based on the current date, Scout will collect releases and allow you to view the market for the release. Upon clicking on the view market button, it will go into detail in regards to its release date, pricing and much more about the item. With the market prices, you will be given diagrams illustrating the selling prices plotted against dates to see how the market has changed over time. On top of this, you can see all the logged sales with the sizes for those sales, this will develop your understanding of the market for the release.
Scout Expenses Window
Scout Expenses Window
This feature enables users to log all of their expenses that are outside of their inventory. Often reselling expenses can be seen as minimal and isn't really logged as the idea of profits coming from inventory is kept in mind. However, with logging your expenses, this will give a user a deeper understanding of how much they are paying in expenses outside of their inventory. It is segregated into sections such as the name,total,quantity,purchase total as well as other sections. When adding expenses it is similar to adding your inventory, the purchase price, name, tags and other details are asked of the user when adding expenses.
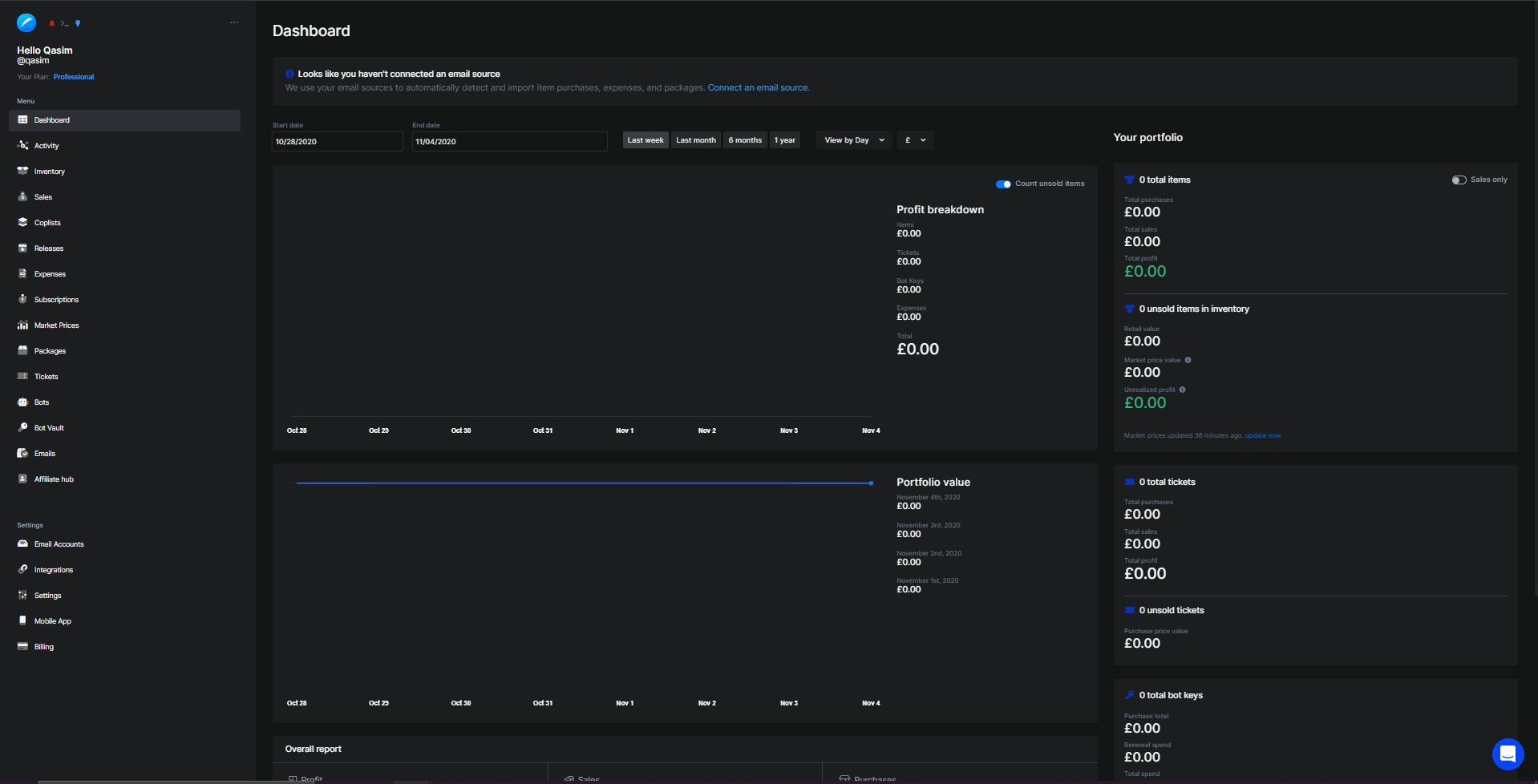
Scout Dashboard Window
Scout Dashboard Window
To overview everything you enter into Scout, they have created a dashboard to see everything that is going on with your reselling career. All your expenses, inventory, sales, subscriptions and much more is taken into account to bring about the statistics on this page. You will see the profit breakdown along with your portfolio value, sales, purchases, sales and much more. This will truly be very insightful for all users that are utilizing Scout.
Support
When it comes to support they have a discord server in which you can join that has support available to all of their users. They do also have video guides available if you wish to check them out however, it is created in an easy to understand manner.
Pricing Plans: FREE (with limited features), $12/month Beginner (with limited features), $16/month Professional (with all features)
Site: https://scoutapp.ai/
All-In-One Bots
Sneaker Bot Rentals
Residential Proxies
Reselling Groups
Nike Air Force 1 Low West Coast Los Angeles – FJ4434-491
Nike Air Force 1 Low West Coast Los Angeles – FJ4434-491
Jordan 14 Retro Laney – 487471-407
Jordan 14 Retro Laney – 487471-407
Nike Dunk Low SE Lottery Pack Malachite Green – DR9654-100
Nike Dunk Low SE Lottery Pack Malachite Green – DR9654-100
Jordan 6 Retro Toro Bravo – CT8529-600
